天气越来越热了,又到了使用空调的季节了。很多车主朋友发现,闲置了一个冬天的空调,再使用时竟然不制冷了。那么汽车空调究竟为什么会制冷呢?今天老侯就把汽车空调系统的结构及工作原理给大家讲解一下,我们共同来学习。
空调系统的概念及功能
汽车空调是指对汽车室内的空气质量进行调节的装置,用以调节车内的温度、湿度、气流速度、空气洁净度等,从而为乘员创造清新舒适的车内环境。
汽车空调有什么功能:
在人们的潜意识里,汽车空调的作用就是夏天出冷风、冬天出热风,实质上汽车空调的作用可归结为四个作用:
制冷作用
即说的夏天出冷风,空调制冷系统吸收车内热量,降低车内温度,我们对空调的维修主要集中在制冷系统的维修;
加热作用
即说的冬天出暖风,客车有单独的制热装置,而轿车多数是利用发动机工作时,利用冷却液在车内散发热量,升高车内的温度;
实现对车内空气的换气和净化;
控制车内空气的湿度:
通过冷热空气的混合,从而良好的控制汽车车内的空气湿度;
汽车空调的性能指标
温度
人体感觉最舒适的温度范围20~28℃。夏天车内温度控制在25℃,冬天在18℃。
湿度
人体感觉最舒适的相对湿度50~70%。汽车空调要求控制在此范围。
清新度
测量氧气和二氧化碳、一氧化碳的浓度
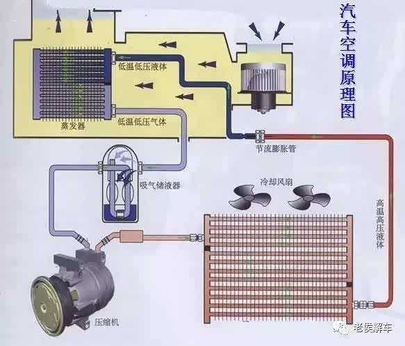
汽车空调系统包括制冷装置、加热装置、空气调节装置和控制装置四部分。轿车广泛采用的是冷暖一体式空调系统。其布置型式是将蒸发器、暖风散热器、离心式鼓风机、操纵机构等组装在一起,称为空调器总成。
汽车空调系统的制冷装置
制冷装置是我们多数人认为的空调,典型的结构包括空调压缩机、冷凝器、冷凝器散热风扇、膨胀阀、蒸发器和鼓风机及相关的空调管路。在封闭的系统内充注着制冷剂,制冷剂在压缩机的作用下循环流动,在发动机舱的冷凝器由气态液化为液态,放出热量;而在车内由液态蒸发为气态,吸收热量,从而降低车内的温度。上述过程周而复始的进行下去,便可达到降低蒸发器周围空气温度的目的。
为了配合冷凝器和蒸发器正常工作,需要两个风扇:冷凝器处的风扇用于散热降温,蒸发器片的风扇常被称为鼓风机,吹过蒸发器的气流防止蒸发器表面结霜,并给车内带来冷风。
以膨胀阀为界,膨胀阀之前(压缩机-冷凝器-储液干燥过滤器-膨胀阀)的制冷剂呈高温高压状态,称为高压侧,相应的管道称为高压管;膨胀阀之后(膨胀阀-蒸发器-压缩机)的制冷剂呈低温低压状态,称为低压侧,相应的管道称为低压管;
现在汽车空调采用的制冷系统有两种,分别称为膨胀阀式和孔管式(又叫节流阀式)两种。
孔管式系统与热力膨胀阀系统相比,将节流装置由热力膨胀阀改为孔管,由孔管产生节流作用。由于孔管作为固定孔口节流件,无法调节制冷剂流量,从而无法保证蒸发器出口的制冷剂的完全蒸发为气态,所以在蒸发器和压缩机之间设置了气液分离器,使未蒸发完的液态制冷剂分离出来,暂存于气液分离器的下部,由于该分离器处于高温的发动机舱内,它很快就会蒸发成为气态,从而保证了压缩机的安全运行。
汽车空调系统的制热装置
汽车空调系统的制热装置就是汽车的暖风系统,大多数汽车的加热装置就是一个与发动机冷却水道连接的暖风水箱(暖风水箱就好象我们家里的暖气片),在系统中有一个鼓风机,使冷空气通过暖风水箱,迅速将热量散向车内。
汽车空调系统的空气调节装置
鼓风机的转速调节
调节鼓风机转速的大小以控制车内通风量的多少,达到控制车内温度的目的;
空气的内外循环模式:
控制鼓风机抽气的来源是车内的空气还是车外的空气;制冷时一般采取内循环模式,即鼓风机抽取的是车内的空气;
空气的温度、湿度调节:
空气经过制冷系统的蒸发器降温、而经过暖风水箱加热升温,控制空气流经暖风水箱的比例,实现车内空气温度和湿度的调节;
出风模式的调节:
调节向哪个部位出风:向上部出风、或向面板出风、或向脚下出风、或两个部位同时出风等;
空气调节装置主要部件有鼓风机、内外循环控制阀门、温度调节阀、和风道调节阀组成,与对应的空调控制面板的对应开关控制。
鼓风机气流通过蒸发器,内外循环控制阀用于控制鼓风机气流来源:选择内循环时,鼓风机从车内抽取空气;选择外循环时,鼓风机从车外抽取空气。当打开空调制冷装置时,应选择内循环模式,而很多汽车当打开空调制冷装置时,自动改为内循环模式。
温度调节阀用于调节出风口的温度,鼓风机的气流先通过蒸发器降温、再通暖风水箱加热,这一过程有些自相矛盾。事实上,在冬天开暖风时,空调压缩机是不工作的;而夏天打开空调制冷时,有些车型通过一个水阀来关闭暖风水箱的高温水流。现在更多的汽车空调设计暖风水箱之前加一个阀板,来引导来自蒸气器的气流全部或部分通过暖风水箱,来实现温度的湿度的调节。
出风口调节比较容易理解,用于调节最终的气流吹向玻璃、面部或脚部。
空气调节装置的控制有两种方式:拉线式和电机驱动式,早期的汽车空调控制面板通过拉线操作,实现内外空气循环切切换,冷暖空气混合的温度调节和出风模式的调节。
汽车空调系统的控制装置
车载空调按照控制系统为划分标准把空调系统分为手动和自动两种空调系统。
01
手动空调
手动空调只能手动对冷/热风的温度和风量进行粗略的分级调节,不能设定车内空调的具体温度。
02
自动空调
自动空调可以根据已设定的温度,自动调节从而保持车内温度的恒定。自动空调的功能包括车内温度和湿度自动调节、回风和送风模式自动控制以及运转方式和换气量控制等功能。电控单元将根据驾驶员或乘客通过空调显示控制面板上的按钮进行的设定,使空调系统自动运行,并根据各种传感器输入的信号,对送风温度和送风速度及时地进行调整,使车内的空气环境保持最佳状态。另外自动空调有自检装置,可以及早发现故障隐患。
根据自动化程度的不同,可以分为半自动空调和全自动空调。
半自动空调
空调控制单元根据环境温度,设置温度, 蒸发箱出口温度和驾驶条件等信息,控制空调压缩机的结合与断开;高压传感器感知制冷回路中的压力,向空调控制单元和发动机控制单元传递信号,使散热风扇接通并投入相应的转速;蒸发器出口温度传感器感受到0℃时,压缩机关闭不再向外输出功率,与外部调节的压缩机相配合使用时,蒸发箱后出口温度可在0℃--10℃之间调节。
全自动空调
空调系统主要零部件
空调压缩机
维持制冷剂在制冷系统中的循环,吸入来自蒸发器的低温、低压制冷剂蒸汽,压缩制冷剂蒸汽使其压力和温度升高,并将制冷剂蒸汽送往冷凝器。
空调压缩机分为定排量和变排量两种类型,在较高级的全自动空调系统中使用变排量压缩机。在压缩机的头部有电磁离合器, 控制发动机与压缩机 之间的动力联系。
冷凝器
作用:将制冷剂的能量传递给环境,使高温、高压的制冷剂蒸汽变成为高温、高压的制冷剂的液体。 结构:管带式、管片式
汽车空调的制冷效果是否良好,和冷凝器的散热效果有直接的关系。多数汽车冷凝器安装在发动机水箱前部,与发动机冷却水箱共用冷却风扇。夏天,外界温度本身就高,打开空调后发动机负荷增大,加之冷凝器的热负荷共同造成发动机冷却水温过高。而发动机过高的冷却水温使冷凝器的散热能力下降,空调制冷效果不良。
所以及时清理冷凝器和水箱外的杂质是保证空调系统正常工作的重要保证。
储液干燥过滤器
高温高压的液态制冷剂在储液干燥过滤器内得到储存、干燥水份、过滤杂质。
汽液分离器
功能:使制冷剂充分汽化,保证压缩机不产生液击;同时起干燥、过滤制冷剂。
膨胀阀
高温高压的液态制冷剂通过膨胀阀的节流孔节流后体积变大,制冷剂的压力和温度急剧下降,以雾状(细小液滴)排向膨蒸发器。
膨胀阀有两个作用,一是节流作用,高温高压的液态制冷剂通过膨胀阀节流后体积变大,制冷剂的压力和温度急剧下降;另一个作用是调节制冷剂流量的作用,因为通过膨胀阀的制冷剂要在蒸发器内完全蒸发为气态,吸收执量,如果流量过大,在蒸发器内没有完全蒸发,部分液压制冷剂回流到压缩机,会造成压缩机的损坏。所以膨胀阀要保证制冷剂在蒸发器内正好蒸发完成。
节流短管
对制冷剂进行节流降压,使之成为低温、低压的气液两相体
蒸发器
雾状液态制冷剂进入蒸发器,制冷剂液态蒸发成气体。在蒸发过程中大量吸收周围的热量,降低车内的温度,而后低温低压的制冷剂蒸气又进入压缩机。
三功能压力开关
制冷剂
又称制冷工质,它是制冷系统中完成制冷循环的工作介质。制冷剂在蒸发器内吸取被冷却对象的热量蒸发成低压蒸气后,被压缩机压缩为高压蒸气,在冷凝器内将热量传递给冷却介质(如空气或水)而被冷凝成液体,然后被节流降压后重新回到蒸发器,进行连续制冷。所以制冷剂是制冷装置完成能量交换的重要载体,制冷剂的特性对汽车空调系统的性能起着非常重要的作用。
汽车空调中常用的制冷剂R134a。
冷冻润滑油
又叫冷冻油,它的作用是 润滑、冷却、密封、降噪 。
制冷系统的正确使用与保养
1
不要在太阳暴晒下,停车时使用空调
ü
2
刚上车使用空调时,将风量开关开至最大挡,使车内温度迅速下降。在使用变排量空调系统时,不要长时间使用最小风量挡
3
保持冷凝器表面干净,使冷凝压力下降,提高制冷效果。
4
在不使用空调季节里,必须每星期让空调运转一次,每次运行5-10 分钟。(若冬天制冷系统启动不出来,可直接对压缩机离合器线圈通电,使之运转。
京ICP备09113703号-1
信息网络传播视听节目许可证: 0110553
广播电视节目制作经营许可证
公司名称:北京车之家信息技术有限公司
中央网信办违法和不良信息举报中心
违法和不良信息举报电话:400-868-5856
举报邮箱:jubao@autohome.com.cn

